Реле исполняются для цепей переменного тока частотой 50— 60 гц. Пределы уставок тока срабатывания приведены в табл. 1.
Таблица 1
Пределы уставок тока срабатывания реле, А
Тип |
Соединение катушек |
|
|
последовательное |
паралельное |
|
|
РТ 40/0,2 |
0,05-0,1 |
1-0,2 |
|
РТ 40/0,6 |
0,15-0,3 |
0,3-0,6 |
|
РТ 40/2 |
0,5-1 |
1-2 |
|
РТ 40/6 |
1,5-3 |
3-6 |
|
РТ 40/10 |
2,5-5 |
5-10 |
|
РТ 40/20 |
5-10 |
10-20 |
|
РТ 40/50 |
12,5-25 |
25-50 |
|
РТ 40/100 |
25-50 |
50-100 |
|
РТ 40/200 |
50-10 |
100-200 |
Контактная система реле состоит из 1з и 1р контактов
Разрывная мощность контактов при напряжении до 250В и токе до 2А: 60 Вт в цепи постоянного тока с индуктивной нагрузкой и 300 ВА в цепи переменного тока. Длительно допустимый ток через контакты 2 а. Реле надежно работают в диапазоне температур окружающего воздуха от —20 до +40 С
![]() |
|
Рис.1 РТ-40 и РТ-140
|
В данное время эти реле выпускаются двух серий РТ-40 и РТ-140.
Конструкция
Все элементы схемы реле смонтированы внутри корпуса, состоящего из основания (цоколя) и съемного прозрачного кожуха.
Структура условного обозначения:
РТ Х40/ХХ Х4
РТ - реле тока;
Х - наличие цифры 1 обозначает реле в унифицированной оболочке;
40 - номер разработки;
ХХ - ток максимальной уставки, А: 0,2; 0,6; 2; 6; 10; 20; 50; 100; 200;
Х4 - климатическое исполнение (УХЛ, O) и категория размещения (4) по ГОСТ 15150-69 и ГОСТ 15543.1-89
Схемы присоединения РТ 40
![]() |
|
Рис.2. РТ-40
|

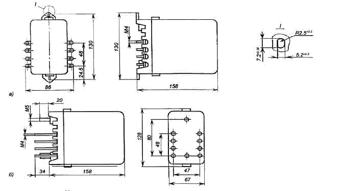
Рис.3 Размеры реле тока РТ 40
а) переднее присоединение; б) заднее присоединение
| Габаритные размеры, мм, не более: | Масса, кг, не более: | ||
| РТ 40 | 67 х 128 х 158 | РТ 40 | 0,7 |



